Corporate Wellness
Corporate wellness โครงการส่งเสริมสุขภาพพนักงานในองค์กร โดยประยุกต์ใช้ระบบเทคโนโลยีสารสนเทศ และแอปพลิเคชัน KinYooDee เป็นเครื่องมือช่วยในการปรับเปลี่ยนพฤติกรรมสุขภาพของพนักงานในองค์กร โดยการบันทึก ติดตาม ให้คำปรึกษา และประเมินข้อมูลสุขภาพองค์รวมของพนักงาน อาทิเช่น การรับประทานอาหาร การนอนหลับพักผ่อน การออกกำลังกาย การทำกิจกรรมคลายความเครียด การตรวจวัดค่าสุขภาพ ฯลฯ รวมถึง การให้คะแนนสุขภาพผ่าน Health score และการแลกแต้มสุขภาพ “Health points” เพื่อเป็นแรงจูงใจแก่พนักงานปรับเปลี่ยนพฤติกรรมสุขภาพในทางที่ดีขึ้น
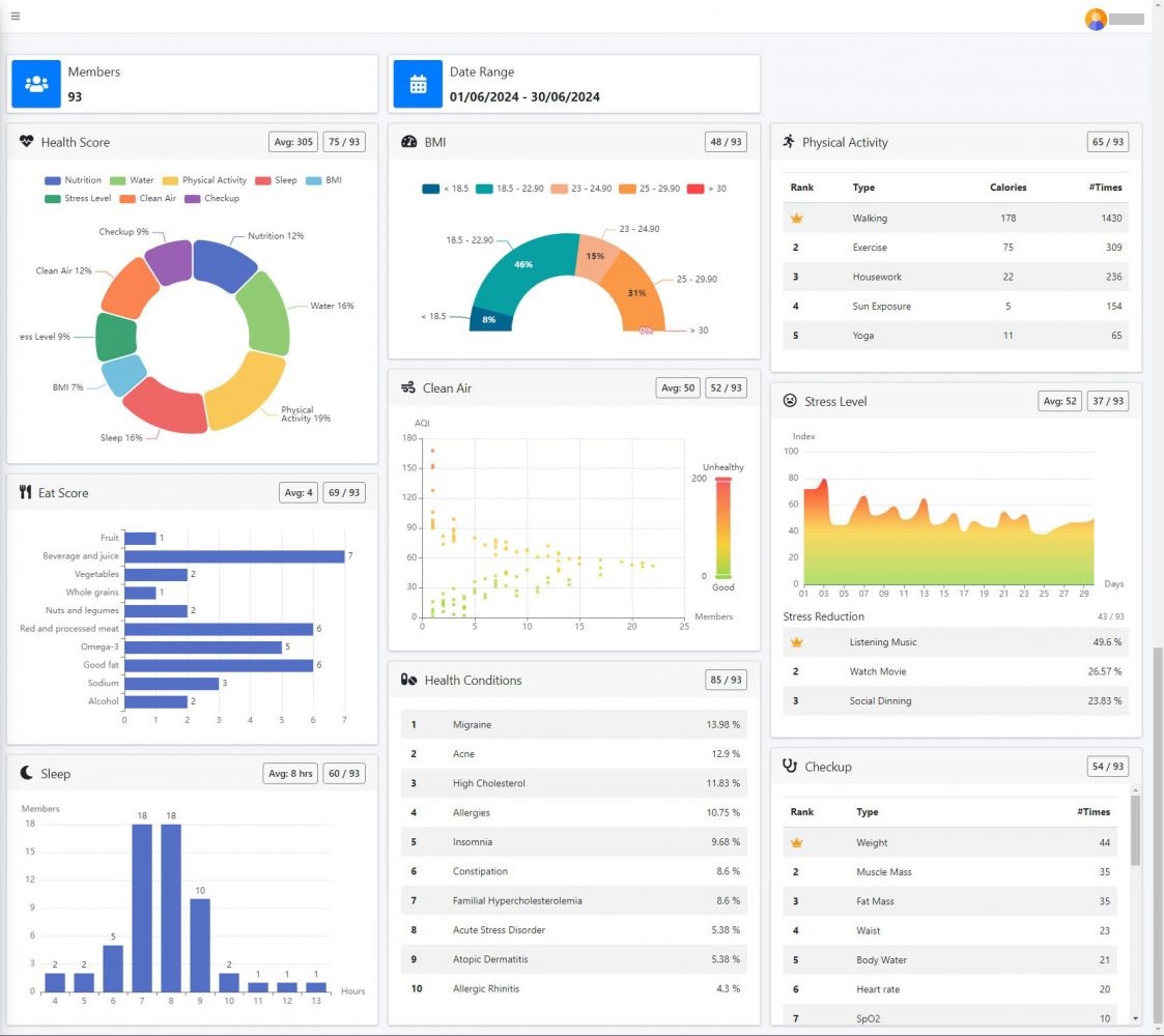
KinYooDee Health Score (800 /day)
-
- Nutrition: บริโภคอาหารตามหลักโภชนาการ เน้นความหลากหลายและความสมดุล โดยใช้เครื่องมือวัดคุณภาพ EatScore
- Water: ดื่มน้ำอย่างน้อยวันละ 8 – 10 แก้ว หรือ ปริมาณ 1.5 – 2 ลิตร เพื่อช่วยสร้างระบบภูมิคุ้มกัน รักษาระดับอุณหภูมิ และขับของเสียออกจากร่างกาย
- Physical Activity: เคลื่อนไหวร่างกายอย่างปลอดภัย เพิ่มกิจกรรมการออกแรงและการออกกำลังกายอย่างสม่ำเสมอ เพื่อส่งเสริมสุขภาพและป้องกันโรคต่าง ๆ
- Sleep: นอนหลับอย่างมีคุณภาพ วันละ 7 – 8 ชั่วโมง เพื่อช่วยฟื้นฟูและซ่อมแซมสภาพร่างกาย รวมทั้งช่วยลดความเครียดที่เกิดขึ้นในระหว่างวัน
- Healthy Weight: น้ำหนักของร่างกายที่เหมาะสมจะช่วยปรับสมดุลร่างกายให้มีสุขภาพสมบูรณ์ แข็งแรง
- Stress Reduction: ความเครียดที่สะสม ก่อให้เกิดปัญหาสุขภาพต่าง ๆ ตามมา ทั้งสุขภาพกายและสุขภาพจิต ลดความเครียดด้วยการนั่งสมาธิ การไปท่องเที่ยวพักผ่อน ดูหนังฟังเพลง การเล่นกีฬา หรือ การไปสังสรรค์กับเพื่อน ฯลฯ
- Clean Air: หลีกเลี่ยงหรือจำกัดเวลาในการสัมผัสกับสารเคมี มลพิษทางอากาศ หรือ ฝุ่นละลอง ในที่อยู่อาศัยและสถานที่ทำงาน
- Health Checkup: ตรวจวัดค่าสุขภาพที่เปลี่ยนแปลงในแต่ละวัน ค้นหาสาเหตุของปัญหาและประเมินภาวะสุขภาพ รวมทั้งวางแผนประกันสุขภาพให้เหมาะสม

-
- พนักงานมีแนวโน้มการปรับเปลี่ยนพฤติกรรมสุขภาพเข้าสู่ค่าเป้าหมาย (Target) ที่กำหนด ในอัตราเพิ่มขึ้นโดยเฉลี่ยไม่น้อยกว่าร้อยละ xx ในแต่ละรอบการประเมิน (xx วัน)
-
- พนักงานมีความรอบรู้ด้านสุขภาพ
- พนักงานดูแลสุขภาพได้ด้วยตัวเอง
- พนักงานมีสุขภาพกายและใจที่สมบูรณ์แข็งแรง
- ลดค่าใช้จ่ายในด้านสุขภาพ ลดจำนวนวันลาป่วย
- เพิ่มประสิทธิภาพและประสิทธิผลในการทำงาน
- เพิ่มความผูกพันธ์ในองค์กร
- นำเอาความรู้ไปดูแลสุขภาพสมาชิกภายในครอบครัว
- องค์กรหลีกเลี่ยงและประหยัดค่าใช้จ่ายด้านสุขภาพ
Health and wellness dashboard สำหรับองค์กรที่จัดทำรายงานความยั่งยืน SDGs ภายใต้เป้าหมาย “Good health and well-being” หรือรายงาน ESG เพื่อส่งเสริมวัฒนธรรมทางด้านสุขภาพและความเป็นอยู่ที่ดี

แนวทางการนำนโยบายส่งเสริมสุขภาพพนักงานในองค์กรสู่การปฎิบัติ
-
- กำหนดเป้าหมายสุขภาพรายบุคคล โดยประยุกต์ใช้
- คะแนนสุขภาพ (Health Score) ที่ขึ้นอยู่กับพฤติกรรมสุขภาพ เช่น การรับประทานอาหาร กิจกรรมทางกาย การนอน การจัดการความเครียด ฯลฯ
- ตัวชี้วัดสุขภาพ (Health Indicator) เช่น BMI เส้นรอบเอว ความดันโลหิต ไขมัน ให้อยู่ในระดับปกติ
- จำนวนวันลาป่วยลดลง หรือไม่มีประวัติภาวะเจ็บป่วยที่ต้องหยุดงาน
- กำหนดเป้าหมายสุขภาพรายบุคคล โดยประยุกต์ใช้
-
- ให้ Incentive และ Reward โดยใช้ Health points (แต้มสุขภาพ) เพื่อจูงใจพนักงานให้ดูแลสุขภาพเชิงป้องกัน
Windham Hotels & Resorts Tripetch Isuzu Sales Huachiew University School of HRD, Nida WHA Group KinYooDee Platform McKinsey & Company BUULog, BUU Amata City Chonburi The Great Room Banpu Saensuk Municipality Tisco Applied Statistics, Nida
References:
-
- BMJ Nutrition Prevention & Health (2020) พบว่า การทราบผลการตรวจโภชนพันธุศาสตร์ (Nutrigenomics) หรือยีนที่ตอบสนองต่อสารอาหารของแต่ละบุคคล จะช่วยให้สามารถปรับเปลี่ยนพฤติการรับประทานที่เหมาะสมได้ในระยะยาว (มากกว่า 12 เดือน) เมื่อเปรียบเทียบกับ โปรแกรมการปรับเปลี่ยนพฤติกรรมการรับประทานอาหาร โดยไม่ทราบข้อมูลด้านโภชนพันธุศาสตร์ ซึ่งบุคคลจะปรับเปลี่ยนพฤติกรรมได้เพียงช่วงระยะเวลาสั้น ๆ (3 เดือน) แล้วกลับไปมีพฤติกรรมการรับประทานอาหารแบบเดิม
- The New England Journal of Medicine (2015) พบว่า การลดคอเลสเตอรอลลงทุก ๆ 1% สามารถช่วยลดการเกิดโรคหัวใจหรือภาวะหัวใจวายเฉียบพลันได้ถึง 3%
- The Journal Population Health Research (2022) พบว่า พนักงานในองค์กรที่มีพฤติกรรมการรับทานอาหารที่ไม่ดีต่อสุขภาพ และการมีสุขภาพองค์รวม (Whole body wellness) ที่ไม่ดี จะส่งผลให้ทำงานได้อย่างไม่เต็มประสิทธิภาพมากถึง 66% และ 77% ตามลำดับ
- จากผลงานวิจัยจำนวนมาก พบว่า ความสามารถในการประหยัดค่าใช้จ่ายด้านสุขภาพของพนักงานขึ้นอยู่กับประสิทธิภาพของโปรแกรมการดูแลสุขภาพพนักงาน เพียงแค่การให้สวัสดิการเพื่อส่งเสริมให้พนักงานออกกำลังกาย การจัดกิจกรรมแข่งขันกีฬาประจำปี หรือ การตรวจสุขภาพประจำปี “ไม่เพียงพอต่อการทำให้ค่าใช้จ่ายด้านสุขภาพของพนักงานลดลง” ดังนั้น การจัดโปรแกรมดูแลสุขภาพพนักงานแบบองค์รวม หรือการสร้างสุขภาวะในองค์กร (Happy workplace) ทั้งในด้านการรับประทานอาหาร การออกกำลังกาย การพักผ่อน การจัดการความเครียด และการจัดการสภาพแวดล้อมในการทำงานที่ดี ในระยะยาวจะช่วยให้องค์กรประหยัดค่าใช้จ่ายในการดูแลสุขภาพได้มากกว่า ซึ่งสอดคล้องกับการศึกษาจากมหาวิทยาลัยฮาร์วาร์ดด้านความคุ้มค่าในการลงทุนโปรแกรมดูแลสุขภาพพนักงานพบว่า สามารถช่วยองค์กรได้รับผลตอบแทนจากการลงทุนด้านสุขภาพพนักงานมากถึง 300%














